Resilience scoring
Scenario: The board requests a measurable baseline for identity security posture but no quantifiable metric exists.
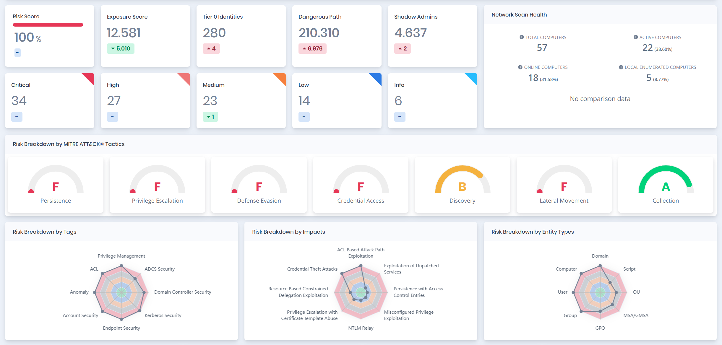
Problem: Identity risk is reported qualitatively without measurable baselines.
What Forestall does:
- Calculates posture and resilience across multiple identity risk dimensions
- Provides baseline plus improvement targets






